Ave.ai 聪明钱玩法介绍
新手如何找到你自己专属的聪明钱地址
聪明钱玩法介绍
各条公链每天都有海量meme coin被创建,其中有一些成为金狗,也有一些迅速归零,如何从中找到具有潜力的金狗meme呢?一个取巧的方法就是追踪能在链上盈利的“聪明钱”。
Ave.ai 通过链上大数据分析交易频率、盈利情况、胜率等数据,筛选出链上表现优质的聪明钱地址,并支持跟单功能。目前支持Solana、BSC、Base、Eth、Tron、Sui 等6条公链
聪明钱榜单

聪明钱榜单默认按照PnL对聪明钱地址进行排序:
PnL
该聪明钱地址30D内的总收益/亏损情况,该数值包含已实现和未实现利润胜率
交易额
该聪明钱地址交易金额
交易数
该聪明钱地址交易次数
总胜率
该聪明钱交易中,赚钱交易/总交易次数
30D代币盈利分布
该地址盈利10倍币、4-10倍币、2-4倍币...的个数
Top3盈利token/金额
该聪明钱地址盈利金额前三名的币种和金额
对聪明钱表现进行进一步筛选
我们支持对聪明钱进行筛选,来挑选更优质的聪明钱。你可以筛选PnL在不同盈利区间的代币数量、或是最近一笔交易时间,来筛选出表现优异、交易活跃的地址


钱包搜索
您可以通过全站搜索框、列表的地址筛选、或是链右侧的搜索框来搜索聪明钱地址,查看任意你想要查看的地址的数据情况。

通过全站搜索框查找钱包地址,Ave.ai会显示当下Top10热门聪明钱钱包

跟单
Ave ai目前支持通过TG Bot进行跟单操作,点击列表右侧的跟单按钮,按照流程进行操作即可。使用跟单功能,可以自动和聪明钱一起买入/卖出代币从而实现盈利。未来,我们也将推出前端的跟单功能⬇️


聪明钱信号广场
除了各位P小将自己定制导入+收藏的聪明钱地址,Ave.ai基于平台高质量聪明钱数据库,会监控多个聪明钱共振交易信号,并实时推送。(视频教程)
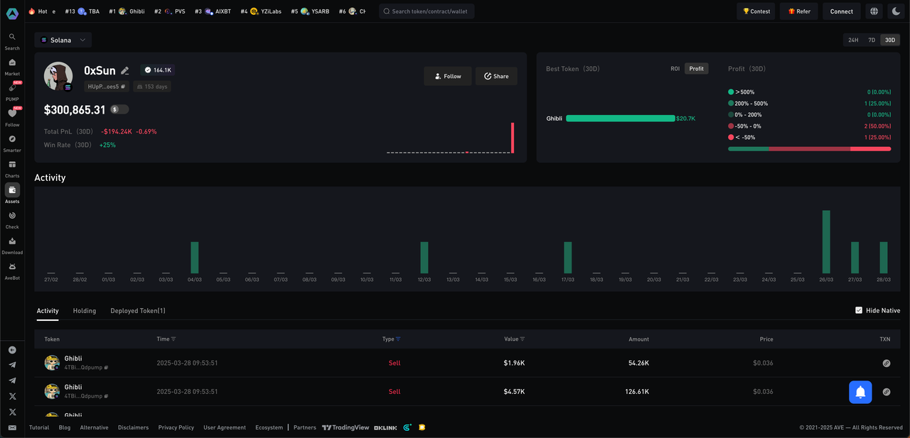
聪明钱地址详情页

左侧简介卡片

地址名称: 如果用户有绑定推特则会使用推特头像, 如果用户没有绑定推特会展示默认的地址头像和地址
推特标签: 渐变色的为KOL, 灰白色的则为普通推特用户,并且会定时更新推特粉丝数
钱包native token余额: 注意这里不是总资产的意思, 是native token的价值, 比如solana地址则显示sol余额, BNB Chain则显示BNB余额
地址总盈亏:根据页面右上角显示的周期,显示周期内的总盈亏
胜率:根据页面右上角显示的周期显示周期内的胜率
右下角柱状图: 展示该地址每天PnL的情况 (柱子的时间周期都是一天, 从0点到24点)
右侧token分析

最佳代币:
ROI: 倍数-分析改地址下涨幅较高的代币
Profit: 利润- 分析该地址下盈利最高的前五个代币
Profit: 利润分布
根据右上角选择的周期内交易过的代币进行涨跌幅分布
活动分析

横坐标为时间 根据右上角选择周期展示
柱状图高度是交易次数, 展示该地址活跃时间
点击柱子可以唤起右侧弹窗, 展示在柱子的时间范围内交易过的代币

底部表格
活动: 展示用户的全时间段的交易情况
持仓: 展示用户持仓数据
部署代币: 展示该地址部署过的pump代币, 以及代币是否发射, 最高市值等等

Last updated